
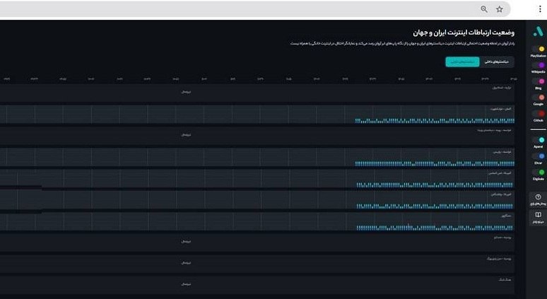
بر اساس داده های دیتاسنترها در رادار ابرآروان، برخی از دیتاسنترهای خارجی پس از 45 روز خاموشی، از ساعاتی پیش شروع به فعالیت کرده اند که این موضوع نشان دهنده آغاز گشایش ها در دسترسی کاربران ایرانی به اینترنت بین المللی است./ سیتنا
بسوی همگرائی و اتحاد هرچه گسترده تر کارگران و زحمتکشان

بر اساس داده های دیتاسنترها در رادار ابرآروان، برخی از دیتاسنترهای خارجی پس از 45 روز خاموشی، از ساعاتی پیش شروع به فعالیت کرده اند که این موضوع نشان دهنده آغاز گشایش ها در دسترسی کاربران ایرانی به اینترنت بین المللی است./ سیتنا
بیان دیدگاه